
Employee training management software helps you to monitor progress and centralize employee data, so you can provide the best experience for employees as they navigate training — all in a secure database that protects their PII.
It allows you to easily track and manage onboarding & off-boarding activities, changes across the organization, and internal moves across departments, managers, and employees.
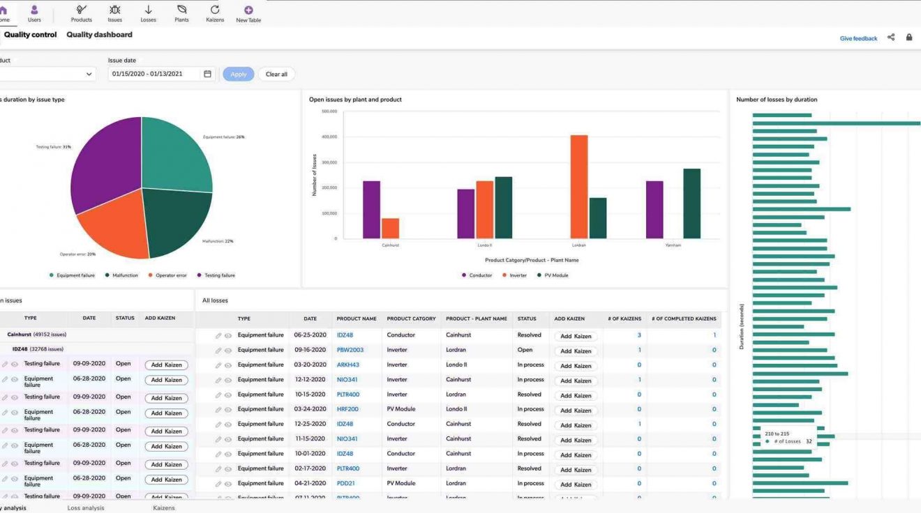
Employee training management software allows you to see detailed, personalized reports for each person going through training — without the work that typically comes with report building. With Quickbase, building reports is simple, scalable, and iterable, so your team doesn't have to duplicate work to get the answers they need.
Beyond reports, custom dashboards allow you to easily analyze data and trends, manage employee engagement & productivity, and be a reliable resource for your organization.

At Quickbase, we believe that anyone can be a developer as long as they are empowered with the right software. In order to create custom training management software in Quickbase, you can start with a pre-built app or build a custom app from scratch by starting a free trial - no coding required.
Watch this video demo to learn more about building apps in Quickbase and get started creating a custom employee training tracker today!
Quickbase is committed to keeping your employee PII safe. From powerful administrative controls like IP filtering, single sign-on, two-step authentication to advanced data encryption and strict security standards, Quickbase has your data covered.
Learn more about how Quickbase keeps your data safe with enterprise-grade governance features, integrations, and security and see why Quickbase was named a leader in The Forrester Wave: Low-Code Platforms for Business Developers Q2 2019.
Your apps will likely have a variety of users who require different levels of access to your information. Whether you create custom employee training tracking software with Quickbase or start with a pre-built app, you can set permissions for all aspects of your applications to control what’s private or shared. You are not confined to a specific set of rules and permissions, but you can define exactly the right permissions to fit your unique business and training workflows.
Quickbase gives you full control over who can see and edit data, allowing you to set granular permissions at the field or query level—without help from IT. And when you do share, you can rest easy knowing that your employee data is secure.
For example, you can easily schedule and assign training and allow access based on job titles, roles, groups, departments or locations.
See help documentation for more details on roles, configuring permissions for a role, and more.
Centralize all training initiatives:
Ensure that everyone is getting quality training:
Monitor training progress and achievements with real-time insights: